Diagrams, Dc-600 – Lincoln Electric IM657 RED-D-ARC DC-600 User Manual
Page 44

F-5
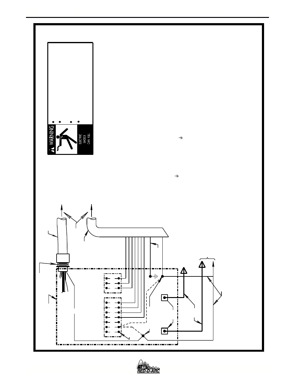
DIAGRAMS
F-5
DC-600
Above diagram shows electrode connected positive. To change polarity,
turn power off, reverse the electrode and work leads at the power
NEGATIVE
POSITIVE
32 31 2 4
GND
21
N.A.
N.D.
ELECTRODE CABLE
TO WORK
POWER SOURCE
Only qualified persons should install, use or
service this machine.
Do not operate with covers removed.
Disconnect power source before
servicing.
Do not touch electrically live parts.
CONTROL BOX
21
FOR CONTROL CABLE
WITH 14 PIN
MS-TYPE
PLUG CONNECTOR
OR
FOR CONTROL CABLE
WITH TERMINAL STRIP
LEAD CONNECTORS
CONTROL CABLE
S22978
N.B. & N.C.
14-PIN
RECEPTACLE
75
76
77
remote voltage sensing work lead may be ordered for this purpose.
If lead #21 is to be connected to
the terminal strip,
connect to the #21 terminal that matches
work polarity. This
connection must be changed whenever the
electrode polarity is
changed.
N.A. Welding cables must be of proper capacity for the current and
duty cycle of immediate and future applications.
Connect it directly to the work piece keeping it electrically separate form the welding work lead circuit and connection. For convenience, this extended #21 lead should be taped to the welding work lead. (If the length of work lead circuit is
short, and connections can be expected to be reliable, then
control cable lead #21 does not need to be extended and can be
directly connected to terminal #21 on the terminal strip. Note
that this is not the preferred connection because it adds error
N.D. Connect the control cable ground lead to the frame terminal
marked near the power source terminal strip. The power
source grounding terminal (marked and located near the power
source input power connections) must be properly connected to
electrical ground per the power source operating manual.
to the wire feeder voltmeter reading.)
N.F.
source.
Reverse the leads on the back of the ammeter and voltmeter
in the automatic control box.
Also refer to note N.F.
TO AUTOMATIC
EQUIPMENT
TO AUTOMATIC
CONTROL CABLE
physically suitable for the installation. An S16586-[LENGTH]
41
423
1
32
75
76
77
N.F.
21
-
21
+
REMOTE VOLTAGE SENSING LEAD
N.C. Tape up bolted connection if lead #21 is extended.
N.E. If a variable voltage board is present in the automatic controls,
the jumper lead on the VV board must be connected to pin "L" to
permit the inch down button to operate. This jumper, however,
will disable the cold starting/autostop feature of the automatic
controls, permitting only hot starting techniques to be used.
or from 14-pin receptacle using #14 AWG or larger insulated wire
N.B. Extend lead #21 from control cable with terminal strip connectors
10-30-98F
N.G.
Illustration does not necessarily represent actual position of
manual for more information.
N.G.
CONNECTION OF NA-3, LT-5 OR LT-7 TO THE CV-655, DC-655 OR DC-600 POWER SOURCE
appropriate output studs. Refer to power source operating
For proper setting of switches on power source,
see power source operating manual.
