Diagrams, Dc-600 – Lincoln Electric IM657 RED-D-ARC DC-600 User Manual
Page 43

F-4
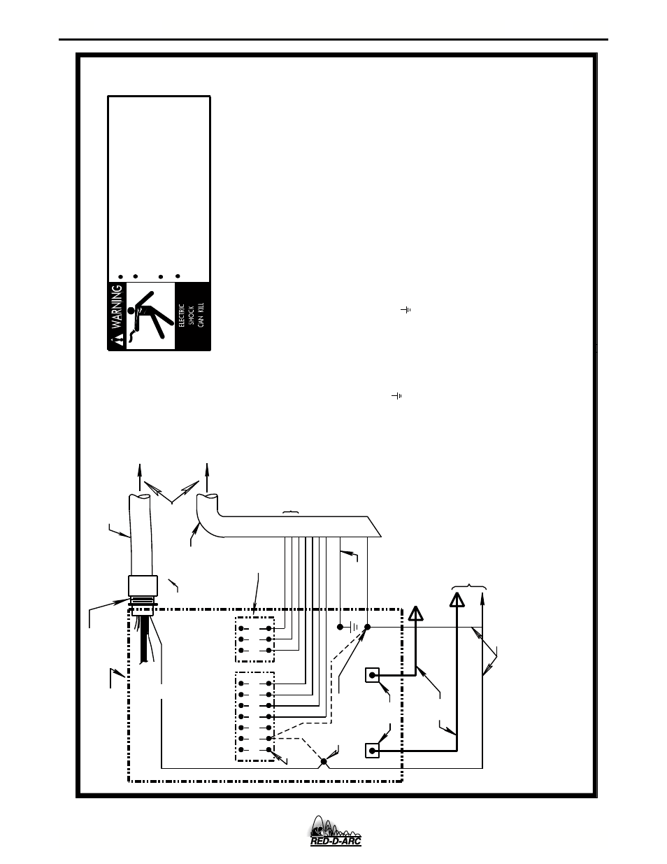
DIAGRAMS
F-4
DC-600
N.C. Tape up bolted connection if lead #21 is extended.
N.D. Connect the control cable ground lead to the frame terminal
marked near the power source terminal strip. The power
source grounding terminal (marked and located near the power
source input power connections) must be properly connected to
electrical ground per the power source operating manual.
N.A. Welding cables must be of proper capacity for the current and
Above diagram shows electrode connected positive. To change polarity,
turn power off, reverse the electrode and work leads at the power
NEGATIVE
POSITIVE
32 31 2 4
GND
21
N.A.
N.D.
ELECTRODE CABLE
TO WIRE FEED UNIT
TO WORK
POWER SOURCE
N.E.
Only qualified persons should install, use or
service this machine.
Do not operate with covers removed.
Disconnect power source before
servicing.
Do not touch electrically live parts.
CABLE
21
FOR CONTROL CABLE
WITH 14 PIN
MS-TYPE
PLUG CONNECTOR
OR
FOR CONTROL CABLE
WITH TERMINAL STRIP
LEAD CONNECTORS
CONTROL CABLE
S22977
source and position the switch on wire feeder (if equipped )
to proper polarity. Also refer to note N.F.
N.B. & N.C.
14-PIN
RECEPTACLE
A
B
C
N.E. If using an older LN-8 control cable: connect lead #75 to #75 on
terminal strip, connect lead #76 to #76 on terminal strip, connect
lead #77 to #77 on the terminal strip.
the #21 terminal that matches work polarity. This connection must be changed whenever the electrode polarity is changed.
N.G. If lead #21 is to be connected to the terminal strip, connect to
N.F. The LN-9 voltage control jumpers must be connected as follows
(refer to LN-9 Operating Manual):
White jumper on voltage board to pin "S" .
Blue jumper on voltage board (later units only),
or on start board (earlier units), to pin "B".
remote voltage sensing work lead may be ordered for this purpose.
N.B. Extend lead #21 from control cable with terminal strip connectors or
from 14-pin receptacle using #14 AWG or larger insulated wire
duty cycle of immediate and future applications.
Connect it directly to the work piece keeping it electrically
convenience, this extended #21 lead should be taped to the
welding work lead. (If the length of work lead circuit is
short, and connections can be expected to be reliable, then
control cable lead #21 does not need to be extended and can be
directly connected to terminal #21 on the terminal strip. Note
that this is not the preferred connection because it adds error
separate from the welding work lead circuit and connection. For
to the wire feeder voltmeter reading.)
physically suitable for the installation. An S16586-[LENGTH]
TO LN-8 OR LN-9
CONTROL
N.F.
INPUT CABLE PLUG
41
423
1
32
75
76
77
N.E.
N.G.
21
-
21
+
REMOTE VOLTAGE SENSING LEAD
10-30-98F
N.H. Illustration does not necessarily represent actual position of appropriate
output studs. Refer to power source instruction manual for more info.
N.H.
CONNECTION OF LN-8 OR LN-9 TO THE CV-655, DC-655 OR DC-600 POWER SOURCE
For proper setting of switches on power source,
see power source operating manual.
